Вендор: R-Vision
R‑Vision SIEM
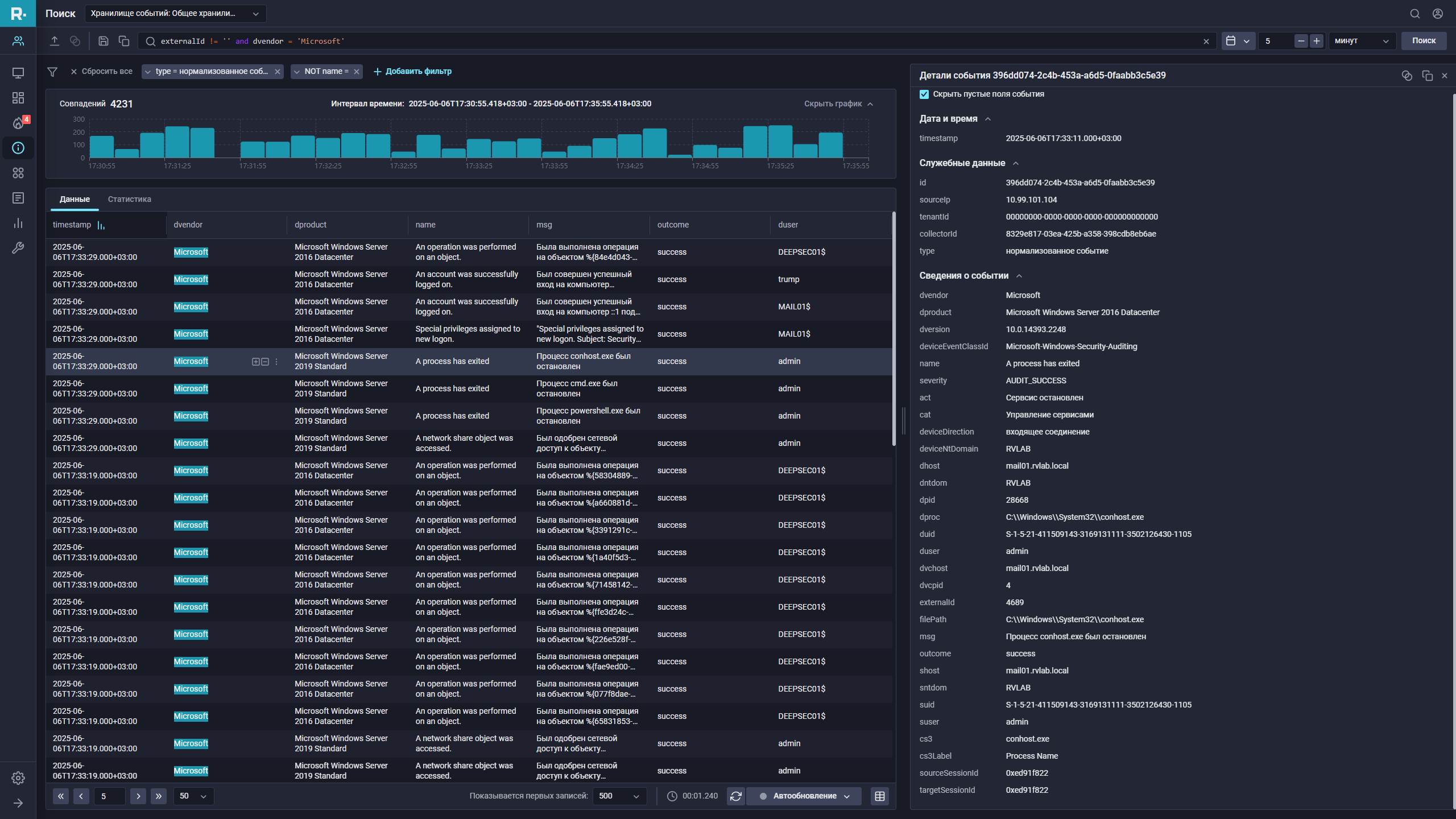
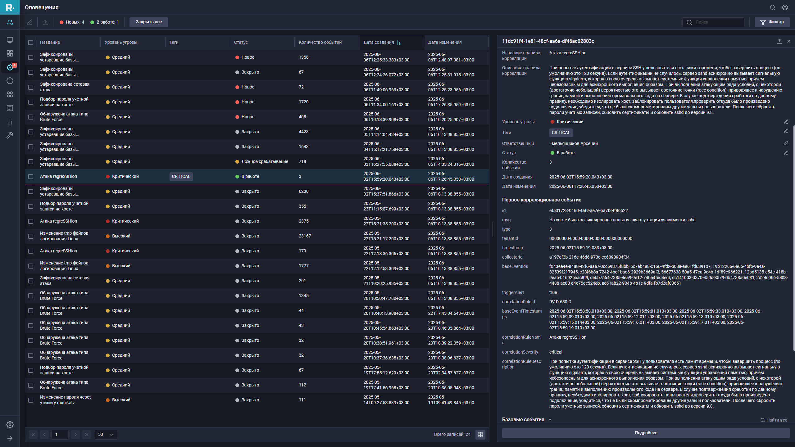
R-Vision SIEM обеспечивает централизованное управление потоками событий безопасности со всех информационных систем, их анализ и корреляцию. Это один из ключевых компонентов системы информационной безопасности в организации, отвечающий за мониторинг инфраструктуры, своевременное выявление инцидентов и киберугроз, их расследование и реагирование.
Вендор: R-Vision
Описание
R-Vision SIEM – интеллектуальная платформа для мониторинга и анализа угроз информационной безопасности
Описание
R-Vision SIEM (Security Information and Event Management) – это комплексное решение для централизованного сбора, анализа и корреляции событий безопасности в режиме реального времени. Платформа обеспечивает оперативное выявление кибератак, внутренних угроз и аномальной активности в корпоративной инфраструктуре.
Ключевые возможности R-Vision SIEM
1. Централизованный мониторинг безопасности
-
Сбор и нормализация событий с более 200+ источников (сетевые устройства, серверы, рабочие станции, приложения)
-
Поддержка стандартных протоколов (Syslog, SNMP, WMI, ODBC) и специализированных форматов
2. Расширенная корреляция событий
-
Встроенные 600+ правил корреляции для выявления сложных атак
-
Механизмы UEBA (User and Entity Behavior Analytics) для обнаружения аномалий
-
Поддержка MITRE ATT&CK для идентификации тактик злоумышленников
3. Интеллектуальный анализ угроз
-
Интеграция с Threat Intelligence-платформами
-
Автоматическое обновление баз индикаторов компрометации (IoC)
-
Механизмы машинного обучения для выявления новых типов угроз
4. Готовые отчеты и расследование инцидентов
-
100+ встроенных отчетов для аудита и соответствия требованиям (ФСТЭК, ЦБ РФ, PCI DSS)
-
Инструменты Forensic Analysis для глубокого расследования инцидентов
-
Визуализация атак через интерактивные дашборды
Преимущества R-Vision SIEM
Гибкая масштабируемость – поддержка распределенных инфраструктур с десятками тысяч устройств
Снижение нагрузки на SOC – автоматизация рутинных операций до 40%
Соответствие требованиям регуляторов – готовые политики под ФСТЭК, Приказ 239, ГОСТ Р 57580
Открытая платформа – API для интеграции с SOAR, DLP, EDR и другими системами
Сценарии применения
-
Круглосуточный мониторинг безопасности корпоративной сети
-
Расследование инцидентов и поиск компрометированных узлов
-
Подготовка к аудитам и проверкам регуляторов
-
Обнаружение APT-атак и целенаправленных угроз
Отрасли: Финансовый сектор, государственные организации, телеком, промышленные предприятия.
Технические особенности
-
Поддержка виртуальных и аппаратных решений
-
Кластерные конфигурации для высоконагруженных сред
-
Гибкие схемы лицензирования (по событиям/устройствам)
Решение входит в Единый Реестр российского ПО и сертифицировано ФСТЭК России.
Связанные новости
-
29.07.2025R-Vision расширяет продуктовые линейки
Компания R-Vision, партнер TERA IT Distributor, объявляет о расширении продуктовой линейки и запуске нового ИТ-направления. На платформе R‑Vision EVO теперь доступны не только решения в области информационной безопасности, но и комплексные продукты для управления ИТ-ландшафтом предприятия.
-
19.03.2025R-Vision и TERA объявляют о стратегическом партнерстве в сфере ИБ и ИТ
Сотрудничество укрепит конкурентные позиции компаний на российском и международном рынках, ускорит внедрение новых технологий и повысит уровень защищенности организаций.